❗Alerts on the detection of anomalies
Tellius Feed flags anomalies at refresh, with in-app panels, timestamps, charts, and ‘Details’ to Insights—plus email alerts to creators and subscribers.
Once a metric has been configured to track, Tellius checks for anomalies every time a Business View is refreshed. When an anomaly is detected in the metric being tracked, Tellius alerts the users concerned in the following ways:
In-app alert
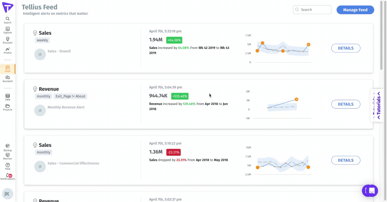
A panel will be created on the Feed page with the following details. The Feed generated is fully dynamic, with which you can interact to get detailed insights into the "what" and "why" of the change.

Details of the metric being tracked (name of the Feed, frequency of monitoring)
The change detected (drop/spike in the value)
Timestamp when the anomaly occurred
A line chart for the tracked metric
The Details button will redirect you to the associated Insight, where you can get additional details on what drove the change.

Email alert
An email will be sent to the creator and subscribers of the Feed. The email contains the details of the anomaly along with links to the generated Feed and associated objects. The following is a sample email:

Last updated
Was this helpful?