Vizpad level
Configure how Vizpads display query execution time in View and Edit modes. Enable time pills, menu details, and breakdowns to monitor chart performance easily.
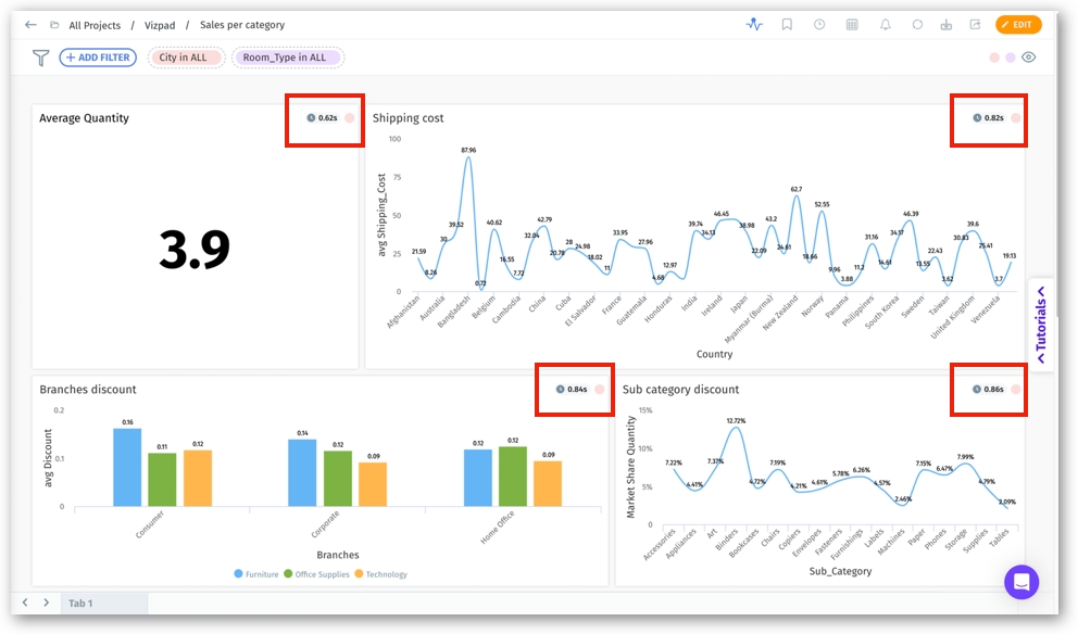
For both View and Edit modes, Tellius displays the time taken by Tellius and external resources to execute the query and load every chart in a Vizpad.
View mode
In the View mode of a Vizpad, click on the timer icon to turn on/off the query execution time. The following Show Query Time menu will be displayed.

Edit mode
When editing a Vizpad, the query loading time can be enabled/disabled by clicking on the timer icon placed between Run Queries on and Settings at the top right corner.

If Show query time in chart menu is enabled, then the details of the total time taken to execute a query will be displayed in the three-dot kebab menu of every chart.

Click on the Query Time Details to view the breakdown of the query executed. Each query's comprehensive details, including the ID, description, and the resource in which it was executed, will be displayed.

If Show query time in chart menu is disabled, then the query time will not be displayed as a part of the chart's menu.
If Show query time on chart is enabled by the admins on a Vizpad, then the details of the time taken to execute a query will be displayed on the top right corner of every chart (in the form of a pill). This helps in providing a quick, holistic overview of the time taken to load each chart in a Vizpad.

Click on the time pill to view the breakdown of the time taken to load the query breakdown. Each query's comprehensive details, including the ID, description, and the resource in which it was executed, will be displayed.

If the Show query time on chart toggle is disabled, then the details of the time taken to execute a query will not be displayed on every chart.
Please note that any changes made to the display of the query time in View mode will be reflected in the Edit mode and vice versa. For example, if Show query time in chart menu toggle is disabled in the View mode, then the Show query time toggle will be disabled for every individual charts in Edit mode by default. Similarly, if Show query time toggle is enabled for an individual chart in Edit mode, then Total time taken will be displayed in the three-dot menu for that particular chart in View mode.
Last updated
Was this helpful?